Documentation Index
Fetch the complete documentation index at: https://developers.chatwoot.com/llms.txt
Use this file to discover all available pages before exploring further.
Getting Started
To deploy Chatwoot with Restack:- Sign up for a Restack account.
- Add AWS credentials with AdministratorAccess.
- One-click cluster creation with Restack.
- Deploy Chatwoot on Restack.
- Start using Chatwoot.
- Deploy multiple instances of Chatwoot.
This is a community contributed installation setup. This will only have community support for any issues in future.
Sign up for a Restack account
To Sign up for a Restack account, visit www.restack.io/signup. You can sign up with your corporate email address or your GitHub profile. You do not need a credit card to sign up.
Add AWS credentials with AdministratorAccess
To deploy Chatwoot in your own AWS infrastructure with Restack, you will need to add your credentials as the next step. Make sure that this account has AdministratorAccess. This is how Restack can ensure an end-to-end cluster creation and cluster management process.- Navigate to Clusters in the left-hand navigation menu.
- Select the Credentials tab.
- Click Add credential.

- Give a suitable title to your credentials for managing them later.
- Enter your AWS Access Key ID and AWS Secret Access key.
- Click Add credential.

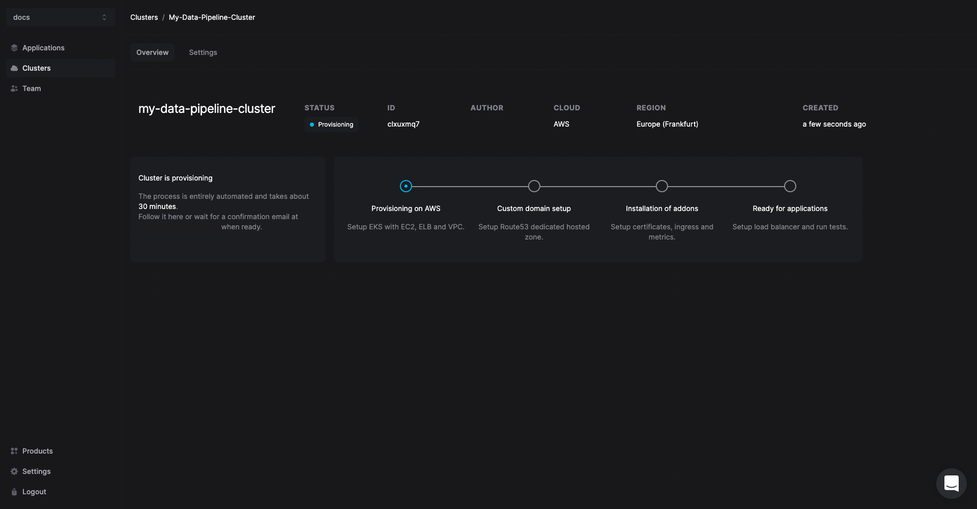
One-click cluster creation with Restack
Once you have added your credentials,- Navigate to the Clusters tab on the same page and click on Create cluster.

- Give a suitable name to your cluster.
- Select the region you want to deploy the cluster in.
- Select the AWS credentials you added in the previous step.

Creating a cluster is a one-time process. From here you can add other open source tools or multiple instances of Chatwoot in the same cluster.


Contact the Restack team via chat to set a custom domain for your Chatwoot instances.
Deploy Chatwoot on Restack
- Click Add application from the Cluster description or go to the Applications tab in the left hand side navigation.
- Click Chatwoot.

- Select the cluster you have already provisioned.
- Click Add application.
Start using Chatwoot
Chatwoot will be deployed on your cluster and you can access it using the link under the URL tab.

Deploy multiple instances of Chatwoot
Restack makes it easier to deploy multiple instances of Chatwoot on the same or multiple clusters.So you can test the latest version before upgrading or have a dedicated instance for development and for production.

